Skip to main content

Introduction to Frameworks

Frameworks are Carbon Arc’s foundational units for building, accessing, and interpreting data. Each Framework pairs a core entity—like a brand, company, location, or person—with a curated insight such as Credit Card Spend, or Website Traffic, designed to answer a real business question.

Frameworks mark a strategic evolution in how Carbon Arc delivers data—shifting from raw access to structured, insight-driven delivery. They reduce time to insight by letting you select an entity and an insight to instantly generate the outputs you need, eliminating the need for manual querying. The Platform enforces consistent definitions for metrics, filters, and aggregations, to make Frameworks align across teams and minimize analytical drift. We designed them to be modular making it easy to scale across new data assets, entities, or metrics without reworking core logic, while also streamlining API and SDK interactions with clean, predictable inputs and outputs. By abstracting data into entity-insight pairs, Frameworks enable better governance, reusability, and platform-wide consistency—built around how you think, not just how data is stored!

Think of Frameworks as modular, insight-centric building blocks for analysis.


What is a Framework?

A Framework defines:

  • The What: The entity (e.g., Company, Brand, Person, Location)
  • The Why: The business question or signal (e.g., market share, brand spend, hiring trends)

Each Framework represents a reusable, pre-configured pairing that connects to Carbon Arc’s platform infrastructure, including the ontology and data processing engine. Once a framework is purchased, you own it. Re-buying the same framework will yield a price of zero tokens as there is no additional charge for buying a framework that you already on. However, the framework must be identical across the filters, so if you change the dates queried, it will trigger a new price.


Why Frameworks Matter

Frameworks provide:

  • Simplified Access – No SQL required. Just choose your entity and insight.
  • Standardization – Definitions and filters are consistent across your team.
  • Speed & Scale – Frameworks are pre-wired to deliver fast, versioned, and repeatable results.
  • API-Readiness – Fully exportable or callable via SDK and API.

Examples of Frameworks

  • Brand → Card Spend Market Share in QSR
  • Company → Job Listings by Ticker
  • Location → Ticket Sales Spend by Concert Venue

What a Framework looks like

Configuring a Framework in the Builder

Configure & Buy in the Builder. Pair an entity with an insight, set filters (spatial, time, and more), then add to cart.

Builder Configure and Buy — Pair, Configure, and Buy columns for a framework Builder Configure and Buy — Pair, Configure, and Buy columns for a framework

Using a Framework in the SDK

After purchasing the Framework, you can view the code snippet so you can access framework via the SDK.

Code example — calling or configuring a framework via SDK or API Code example — calling or configuring a framework via SDK or API

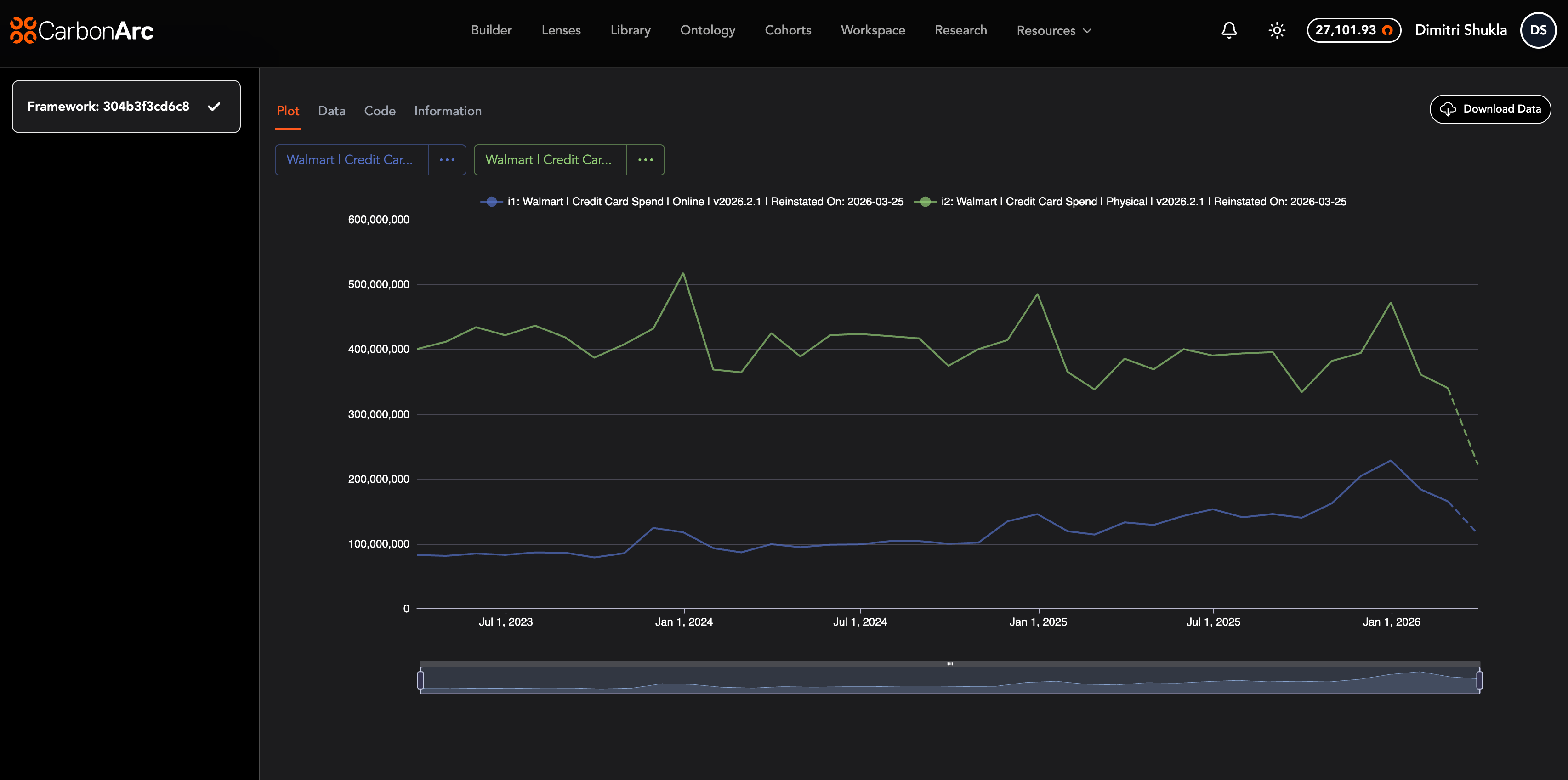
Framework data and results

You can view the Plot of the data captured by the Framework, or you can download the raw data from a csv file (click on "Download Data" on the top-right of this screen).

Example framework output — tabular data or results view Example framework output — tabular data or results view

How Frameworks Support Teams

  • Reduce duplication across analysis
  • Enable repeatable workflows and trusted metrics
  • Centralize logic for internal dashboards and external products
  • Make exploratory work structured and collaborative

Summary

Frameworks are the fastest path to structured insights on Carbon Arc. They bring together entities and signals in a standardized, modular way—so your teams can go from hypothesis to decision in seconds.

“Select an entity. Choose an insight. Get to the signal.”